RustDesk 一键脚本 V2 版本说明
🎉 全新升级
V2 版本引入了全新的服务控制台功能,提供可视化的服务器管理体验!
✨ V2 新增功能
🖥️ RustDesk 服务控制台
V2 版本新增了一个强大的服务控制台,让您能够更便捷地管理和监控 RustDesk 服务器。
注意
V2 版本与之前的V1版本卡密非通用,需要单独购买V2版本,V1版本不再更新(但不影响正常使用)后续持续更新v2版本
控制台核心功能
| 功能 | 说明 |
|---|---|
| 📊 服务器状态查看 | 实时显示 hbbs、hbbr、API 服务的运行状态 |
| 📈 流量监控 | 监控服务器的网络流量使用情况 |
| ⚙️ 服务起停控制 | 一键启动、停止、重启各项服务 |
| 🔧 服务器配置管理 | 支持在控制台中修改服务端配置,无需使用命令行操作 |
| 📦 一键安装/卸载 | 提供便捷的安装和完整卸载功能 |
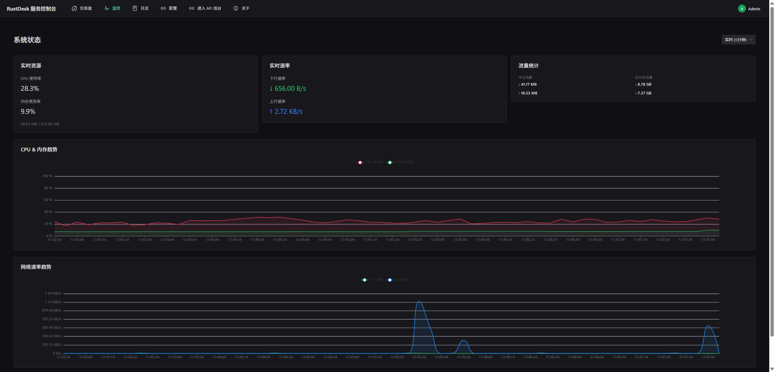
📸 控制台界面预览


🛠️ 安装方式
Linux 版本
RHEL/CentOS/Rocky/AlmaLinux 系列
yum install wget -y && wget https://dl.nas-tool.com/rustdesk/install-v2 -O install.sh && chmod a+x install.sh && ./install.sh
Ubuntu/Debian 系列
apt install wget -y && wget https://dl.nas-tool.com/rustdesk/install-v2 -O install.sh && chmod a+x install.sh && ./install.sh
📋 控制台使用说明
进入控制台
安装完成后会有以下提示信息,建议先通过21111端口初始化服务控制台用户名密码

控制台功能详解
1️⃣ 服务状态监控
控制台会显示以下服务的运行状态:
- hbbs(ID 服务器):设备 ID 注册与查询服务
- hbbr(中继服务器):NAT 穿透中继服务
- API 服务器:用户认证与管理服务
每个服务都会显示:
- 运行状态(运行中 / 已停止)
- 启动时间
- 资源占用情况
2️⃣ 流量监控
实时查看服务器的网络流量统计:
- 📥 入站流量
- 📤 出站流量
- 📊 连接数统计
- 📈 带宽使用趋势
3️⃣ 服务控制
提供一键操作按钮:
| 操作 | 说明 |
|---|---|
| ▶️ 启动 | 启动所有 RustDesk 服务 |
| ⏹️ 停止 | 安全停止所有服务 |
| 🔄 重启 | 重启所有服务 |
| 📥 安装 | 一键安装 RustDesk 服务端 |
| 🗑️ 卸载 | 完整卸载 RustDesk 服务端及配置 |
4️⃣ 服务器地址变更
支持在控制台中直接修改服务器配置:
- 修改 ID 服务器绑定地址
- 修改中继服务器绑定地址
- 修改 API 服务器端口
- 修改完成后自动重启服务生效
🚧 开发计划(待开发功能)
以下功能正在开发中,敬请期待:
即将推出
- IPv6 模式支持:支持 IPv6 网络环境下的服务部署
- 自定义端口配置:支持自定义 hbbs、hbbr、API 服务端口
📞 联系我们
如需获取卡密或定制 RustDesk 客户端:
- Telegram:@Native_cloud
- 网页下单:https://shop.nas-tool.com
- 闲鱼:@基础网络运维 | @NAS潮集
- WeChat:Print_if123 | Echo_W1kN
📖 其他文档
- RustDesk 一键脚本使用说明(V1 版本) - 基础版本安装指南
- RustDesk 客户端配置教程 - 详细的客户端配置步骤